Rybbit:轻量级开源网站分析工具,替代Google Analytics
Rybbit是一款轻量级、开源的网站分析工具,无需Cookie,提供实时分析功能,是Google Analytics的隐私友好替代品。支持用户行为追踪、会话分析、转化漏斗等,符合GDPR和CCPA隐私规定。
Rybbit简介
Rybbit是一款轻量级、开源的网站分析工具,它不依赖于Cookie,旨在为用户提供隐私友好的分析服务。作为Google Analytics的现代替代品,Rybbit只需几分钟即可设置完成,操作直观,能够实时追踪用户行为、会话和转化漏斗等关键指标。通过先进的过滤器,用户可以深入分析数据,并利用图表可视化用户流动情况。

核心功能
实时访客监控
系统动态显示当前在线访客数量及其访问页面,帮助用户掌握流量高峰和用户关注点。
用户行为与旅程分析
Rybbit支持多维度过滤,结合自定义事件和JSON属性,深入挖掘用户在不同页面或流程中的行为变化。

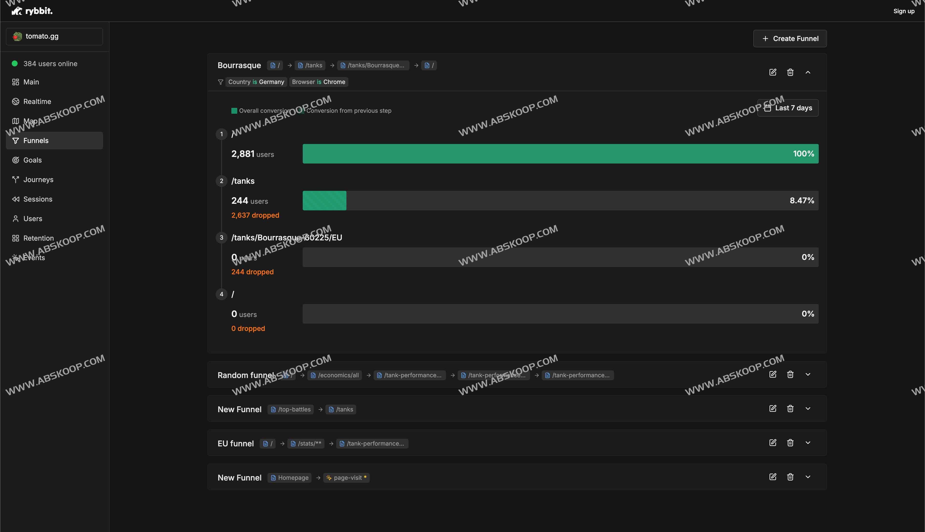
转化漏斗与留存率
通过定制目标和漏斗仪表板,用户可以清晰看到用户从首次访问到完成关键动作的各个环节流失情况,进行精准优化。

主要特点
- 提供会话、独立用户、页面浏览量等关键网络分析指标
- 无Cookie或用户跟踪,符合GDPR和CCPA隐私规定
- 可定制目标、留存率、用户旅程和漏斗仪表板
- 高级过滤,支持15个以上维度
- 自定义事件,具有JSON属性
- 实时会话仪表板
- 3级位置跟踪和高级地图可视化
- 实时仪表板
- 支持组织和无限数量的站点
隐私与合规
Rybbit完全摒弃Cookie和第三方跟踪技术,符合GDPR和CCPA要求,保障用户身份和数据安全。

集成与扩展
Rybbit内置与Google Tag Manager、Next.js等主流开发工具和框架的集成插件,支持多站点或组织级别的部署,提供灵活的付费方案和14天免费试用。

部署与定价
- 快速部署,无需额外服务器或数据库操作
- 透明定价,按需付费,提供14天免费试用
适用场景
Rybbit适用于初创项目、个人博客、电商和SaaS平台,满足实时分析和隐私合规的双重需求。
Rybbit如何使用/官网地址

GitHub:https://github.com/rybbit-io/rybbit
